🎉 Our Microsoft 365 Reporting & Management Tool is now available in Azure Marketplace 🚀
This website uses cookies to improve your experience. We'll assume you're ok with this. Know more.

All-in-One Solution for
Smarter Active Directory Management

Gain complete visibility into your entire Active Directory environment. AdminDroid brings real-time monitoring, automated alerts, secure delegation, and in-depth reporting together in one powerful solution, all just a click away.

All-in-One Solution for Smarter Active Directory Management

Smarter, Faster, and Safer Active Directory Management

Active Directory remains the backbone of identity and access management in most enterprise environments. As organizations adopt hybrid models combining on-premises AD with Entra, managing users, groups, and tracking changes has become more complex and critical.

AdminDroid Active Directory Management Tool offers a unified solution to monitor, report, and manage your hybrid infrastructure with precision and ease.

450+

Reports

10+

Dashboards

60+

Management actions

Active Directory

Reporting

Don’t just collect AD data—Make it speak

See your Active Directory like never before with AdminDroid.

AdminDroid Active Directory reporting tool offers 200+ pre-built reports to help you gain complete visibility into your AD environment. From users and groups to security insights, these reports provide everything you need to understand and manage your Active Directory infrastructure effectively.

All users Customize AD reports with Filters Active Directory Admins report AI Charts Active Directory Dashboard Active Directory OU Reports
×

Active Directory User Reports

Access in-depth reports on user accounts, including account status, profile information, account expiry, logon restrictions, group memberships, and manager details. These reports help identify stale accounts, disabled users, and potential access issues.

Active Directory Password Reports

Identify users’ password-related risks based on password expiry, age, policy compliance, and more. Quickly spot accounts with non-expiring passwords or outdated credentials.

Active Directory Admin Reports

Get a complete view of privileged accounts and their associated risks. Identify inactive admins, accounts with old passwords, and other misconfigurations that could pose security threats.

Active Directory OU Reports

Explore detailed insights on Organizational Units, including the number of objects they contain, managed by detail, accidental deletion protection status, linked GPO, etc. These reports help uncover configuration gaps and enhance security.

Active Directory Security Reports

Uncover security vulnerabilities and potential threats within your Active Directory domain. Detect exposure to attacks such as DC Sync, Golden Ticket, and more.

Active Directory Contact Reports

List all AD contacts with details such as email addresses, phone numbers, managers, group memberships, and more. Use these reports to keep contact directories clean and current.

Active Directory GPO Reports

Identify all Group Policy Objects along with their configuration status, linked objects, GPO link status, and more. These reports help you understand how GPOs are applied across your environment.

Active Directory Group Reports

View detailed information on AD groups by type (security or distribution) and scope (domain local, global, universal). Drill down into group membership details, including nested groups, and export reports in CSV, HTML, PDF, XLS, RAW, PDF+, etc., formats for further review.

Active Directory Printer Reports

Identify and audit printers published in Active Directory along with their capabilities, such as whether they support color or black-and-white printing.

Active Directory Computer Reports

Generate reports on all computers in your Active Directory environment. Gain instant visibility into OS versions, computer status, membership, managed by details, and more. Schedule reports for proactive device monitoring.

Get Access to 200+ Active Directory Reports in Free Edition

User Reports
Group Membership Reports
GPO Reports
Password Reports
Computer Reports
Printer Reports
Admin Reports
OU Reports
Security Reports
Group Reports
Contact Reports
+10 Insightful dashboards

Export and Schedule Active Directory Reports for Free

Download
Active Directory

Auditing

Audit logs don’t lie—But they do hide

AdminDroid makes it easy to surface the real story behind every Active Directory event.

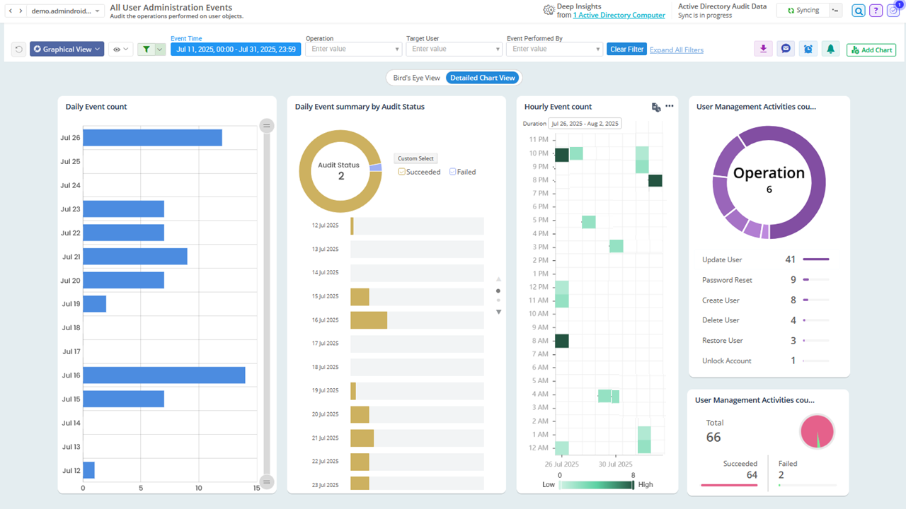
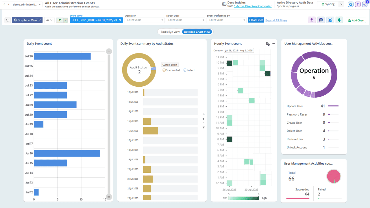
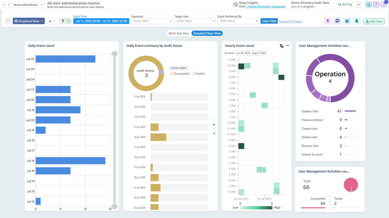
AdminDroid’s Active Directory auditing tool provides 200+ pre-built audit reports to help you monitor logon activities, track Active Directory changes, detect potential security incidents, and more, all in real time. These actionable insights help you ensure compliance, detect anomalies, and strengthen overall Active Directory security.

Explore
Audit Sign-in failures in Active Directory Monitor Remote sessions in Active Directory Active Directory Change Audit Active Directory User management activities Charts Filter Active Directory Audit Events with AdminDroid
×

Active Directory Change Auditing Reports

Audit every change happening in your AD domain, including creation, modification, deletion, renaming, moving, and restoring of objects. Stay on top of changes to key AD objects such as users, computers, groups, OUs, contacts, DNS zones, and DNS nodes.

Password Change Audit Reports

Track who changed the password, when it was changed, and whether it was user-initiated or admin reset. Monitor all password change and reset events to ensure they align with security policies.

User Logon Reports

Get a detailed view of user login activity, including successful logins, failed attempts, failure reasons, and remote session insights. These reports help identify unusual login patterns and detect brute-force or credential-stuffing attacks.

Trust Relationship Change Audit Reports

Keep a close watch on trust relationship changes in your Active Directory. Detect any newly created trusts or modifications to existing ones to ensure your domain boundaries remain secure.

Account Lockout Analyzer

Pinpoint the exact source and reason behind account lockouts, such as incorrect credentials, scheduled tasks, cached logins, or mapped drives. These reports simplify the process of diagnosing lockouts and look deeper into suspicious activity faster.

Kerberos Operations Monitoring Reports

Gain insights into Kerberos authentication events by tracking Ticket Granting Ticket (TGT) and Ticket Granting Service (TGS) requests. Identify anomalies such as unusually frequent ticket requests or the use of outdated encryption types (e.g., RC4), which may indicate attacks like Golden Ticket or Kerberoasting.

Active Directory

Server Auditing

What’s really happening on your servers?

Gain clear visibility into every event, activity, and anomaly with AdminDroid.

Gain deep insights into critical server activities, such as successful and failed logins, system shutdowns, restarts, and service installations.

Monitor suspicious processes, scheduled tasks, and other key events to stay informed about what's happening on your servers in real time.

Stay compliant by tracking event log service status, auditing policy changes, and ensuring there are no gaps in server-level auditing.

Audit Server Activities Audit Process creations in Servers Password Status Breakdown Monitor server activities
×

Windows Auditing

Tired of digging through event logs on every computer?

AdminDroid audits all your endpoints and highlights what truly matters — all in one place.

LockedOut Computers Chart Windows Audit configuration changes Track AD Computer Activities Monitor AD computer activities with AdminDroid
×

Monitor computer sign-ins across your environment and gain visibility into suspicious login attempts and patterns that could signal potential threats.

Stay informed about critical changes to audit policies, domain policies, and security extensions, etc.

Track system integrity audits and monitor event logging service to ensure your Windows environment remains secure and compliant.

Active Directory

Alerting

Manual monitoring letting critical activities slip through?

Automate your vigilance with AdminDroid’s real-time alerts.

AdminDroid’s Active Directory alerting tool provides real-time alerts for 200+ critical activities, helping administrators respond quickly to important changes and potential security incidents.

Explore
Alerts for Active Directory Activities Active Directory Alerts Dashboard Alert policy templates Get alerts for AD Activities Create alerts for Active Directory Activities
×

Ready-to-Deploy Alert policies

Get started instantly with 25+ expert-curated alert templates. You can also create custom alert policies tailored to your organization’s specific needs.

Alert Preview Console

Reduce noise by previewing potential alerts based on your existing audit logs. This helps configure alert policies wisely and avoid unnecessary alerts.

Notification for Specific Property Change

Trigger alerts when critical attributes are modified or set to specific values. For example, when the users’ department is changed or a phone number is updated.

Get Alerts via Email and Teams

Select your preferred alert channel, whether it's email, Teams, or both, to ensure you stay informed and can act promptly.

Alert Dashboard

Stay in control with a centralized dashboard that shows all triggered alerts with severity and status indicators, helping you respond to incidents more effectively.

Get Alerts That Truly Matter

Threshold-based Alerts

Set activity thresholds to trigger alerts only when something genuinely unusual or risky happens.

Example

Example:

Trigger an alert if there are 5 user accounts locked out within 10 minutes.

Compare with Historical Data

Detect anomalies by comparing events with historical trends such as yesterday, the same day last week, last month, or week-over-week changes.

Example

Example:

Alert when today's account lockouts increase by 5 compared to the same day last week.

Refine Alerts with Filters and Scope

Use filters to fine-tune conditions and scope to focus alerts at a specific property level instead of monitoring organization wide.

Example

Example:

Set ‘UserName’ as the scope to trigger an alert when the same user fails to log in 5 times within 10 minutes.

Active Directory

Management

Still managing AD, the long way around?

AdminDroid makes it effortless to handle day-to-day tasks without PowerShell.

AdminDroid's Active Directory management tool offers 60+ built-in actions to help you manage users, groups, computers, and contacts through a user-friendly interface. It simplifies everyday administrative tasks, supports bulk management operations, and reduces dependency on complex PowerShell scripts. Also, it provides detailed audit logs on who performed what action and when.

Explore
Active Directory management with AdminDroid AD Contact managment with AdminDroid Select multiple objects from report and update Revert managment action Perform Management action from report
×

Active Directory User Management

Create, modify, and delete user accounts with ease. Perform common help desk operations like password resets, account unlocks and attribute updates (e.g., manager, account expiry, logon restrictions). Effortlessly manage group memberships by adding or removing users as needed.

Active Directory Group Management

Easily create, update, or delete security and distribution groups. Modify group type and scope, assign group managers, and manage group memberships in just a few clicks.

Active Directory Computer Management

Perform essential actions like creating, enabling, disabling, moving, deleting, or restoring computer accounts. Easily update group memberships to reflect organizational changes.

Active Directory Contact Management

Maintain an up-to-date contact directory by creating, updating, or deleting contact objects. Assign managers and manage group memberships seamlessly to ensure accurate and organized contact records.

Active Directory

Automation

Why do it manually when you can automate it?

From onboarding to cleanup, run smart flow agents that save hours.

AdminDroid Active Directory automation tool helps streamline repetitive tasks such as user lifecycle management and bulk operations using powerful flow agents. It reduces manual effort and saves time.

Explore
Pre-built Automation Agent by AdminDroid Automate Active Directory user onboarding Check Automation execution history Automate Active Directory management Automate AD administration with AdminDroid agent
×

Use Pre-Built Flow Agents

Start quickly with ready-to-use automation agents for essential scenarios like user onboarding, offboarding, and more.

Build Zero-Code Workflows

Automate repetitive tasks such as object cleanup and account expiry extensions with manager approval, all through a simple drag-and-drop interface.

Customize Flows based on Conditions

One size does not fit all. Need to perform different actions based on a user's department, job title, or location? Use conditions and switches to adapt the flow logic and execute only what is relevant for each case.

Control Sensitive Operations with Approvals

Actions like deleting users, modifying critical group memberships shouldn't happen without oversight. You can enforce single or multi-level approvals with dynamic approvers and time-stamped reviews.

Active Directory

Delegation

Need to delegate without losing control?

AdminDroid makes AD delegation secure, scoped, and fully trackable.

AdminDroid’s Active Directory administration tool allows admins to delegate tasks to non-admin users without changing their roles in Active Directory. It follows a least-privilege access model, helping you distribute workload without compromising security. With just a few clicks, you can assign the exact level of access each user needs.

Explore
Delegate AD to technician Active Directory role-based access control Delegate specific users, groups, computers in AD Delegate specific reports and actions Delegate Active Directory to Admins
×

Granular Delegation

Instead of granting full admin rights, delegate access to specific reports, management actions, and dashboards with precision. For example, allow help desk technicians to reset passwords or permit HR to update user profile details only.

Tailor Access with Custom Roles

Use built-in roles like ‘Audit reader’, ‘Support technician’, or create custom roles to match your organization’s needs.

Virtual Domains for Scoped Access

Need to delegate access based on department or managerial hierarchy? Use Virtual Domains to grant control over a specific set of users, groups, computers, or contacts.

Restrict Access to Critical Accounts

Delegated admins may unintentionally access sensitive or highly privileged accounts , risking accidental or harmful changes. With AdminDroid, you can restrict access to these critical accounts, keeping your most important resources secure and untouched.

View as delegated admin

Use the “View as” feature to preview exactly what a delegated user can see and do. It provides a clear way to ensure permissions align with your intended access level and helps prevent over-privileged access.

Monitor Delegated Admin Activity

Track every action performed by delegated admins with a detailed admin activity audit log that shows who did what and when.

Active Directory

Reminders and Follow-ups

Forgetting to act before accounts or passwords expire?

Let AdminDroid automatically remind the right people at the right time.

AdminDroid’s Active Directory smart reminder tool helps you stay on top of critical tasks by configuring reminders and follow-ups, ensuring nothing is overlooked and all necessary actions are completed on time.

Prebuilt reminder agent AD password expiry Reminder dashboard Active Directory Reminders Reminder Deployment Send followup for reminders
×

Use Ready-to-Deploy Reminder Templates for Key Scenarios

Account Expiry Reminder

Automatically remind stakeholders to take timely action before a user account expires, such as extending or disabling it based on the need.

Password Expiry Reminder

Notify users about upcoming password expiry and remind them to update it in time. This reduces help desk calls and prevents last-minute login issues.

KRBTGT Password Reset Reminder

Reduce the risk of Kerberos-based attacks by resetting the KRBTGT account password regularly. AdminDroid reminds you every 40 days, so you never miss this critical step.

Locked-Out User Monitor

AdminDroid instantly alerts admins when a user account is locked out and follows up until the issue is resolved. This ensures faster response and reduces downtime.

Never-Expiring Password Change Reminder

If a user is configured with the “Password never expires” setting and hasn’t changed their password in the last 90 days, they’ll receive a reminder to update it. Regular password updates help improve the organization’s overall security posture.

Tailor Reminders Your Way with Smart Controls

Flexible Notification Scheduling

Choose when to notify, how often to follow up, and the channel to use (Email, Microsoft Teams, or both).

Notify Users and Admins

Decide who receives the reminder, whether it’s end users, admins, or both, to ensure the right people act at the right time.

Automated Follow-ups

Set up follow-ups that gently nudge responsible users or admins until the task is completed.

Missed-out Reminder Insights

Identify users who already meet the reminder criteria at the time of setup. For example, if you set a reminder for passwords expiring in 7 days, users with less than 7 days left will also be highlighted. This ensures no one slips through the cracks and allows you to take timely action for all at-risk accounts.

Reminder Dashboards

Track the status of all triggered reminders and follow-up actions from a centralized dashboard. Provides info on who responded, who didn’t, and how many nudges were sent.

Don’t wait! Download AdminDroid and gain complete control over Active Directory.

Download

Want a closer look?

Live Demo